>社會現狀
進入21世紀以來,我國科技發展水平、經濟發展水平、生產力水平達到新高。國家GDP高速増長,城市高樓大廈鱗次櫛比。我國城鎮化速率加快、人民生活水平不斷提高,產業結構、能源消費結構、工業布局等均發生了巨大變化。這樣劃時代的改變,必將給全社會帶來諸多壓力,并對社會資源提出了更高的要求。能源的有效利用變成了全社會關注的焦點,國家起草頒布了各項節能政策,為建立符合可持續發展的社會要求提供可靠保證。近十年來,伴隨著電子技術的革命性進步和軟件技術的不斷完善,產生了通過各種不同的電子設備,結合軟件技術、網絡通訊,實現了對各類能源進行實時監控和管理。通過計算機系統來監控、評估能源各項指標。實現管理人員第一時間拿握現場情況,讓用戶決勝于千里之外。
>方案概述

本方案主要適用于有能源管理數字化需求的建筑管理方,包括但不限于辦公建筑、商場建筑、賓館酒店建筑、醫療衛生建筑、體育建筑等,提供包括水、電、熱、氣等全能源監測方案。
依托云計算、大數據處理,品質保障,物聯網,通信技術、計量器具等信息化技術,實現能源數字化,完善能源基礎數據體系,建立一套科學完善的能源利用監督、管理、評價體系,實現對能源利用狀況進行實時、準確的動態監管,以現代技術手段加強節能管理,加大節能監管力度,提升企業節能工作的管理水平。
>系統架構

>功能說明

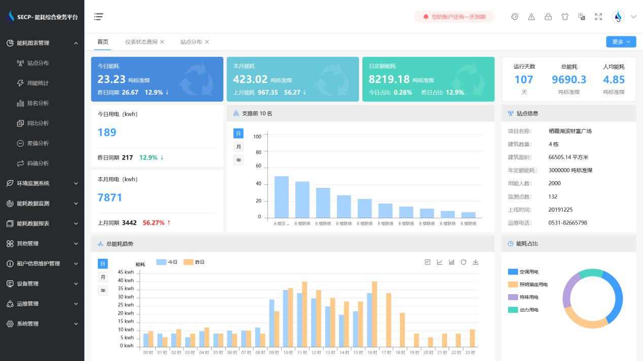
1、能耗分析
能耗分析中是對數據的圖形、圖表展示,其中包括用能統計、用能報表、排名分析、同比分析等功能。它可以分支路、分類、分項、分區域、分部門統計用能信息,查看能耗報表,用能同比分析,并進行差值分析與能耗排名分析。使得管理人員對能耗數據信息清晰明了,為節能降耗提供數據支持。
2、租戶信息維護管理
主要是對建筑群的詳細信息(地址、編號、名稱、用能人數、建筑面積、采暖面積、建筑年份等)、區域信息、設備類型、項目信息進行管理,以便進行信息維護。
3、設備管理
設備管理是對建筑物能源監測設備的管理,便于管理人員對能耗監測設備采集的當日數據量、運行狀態等信息了如指掌,以便及時發現異常,減少用能損失。
4、權限管理
涵蓋角色管理、數據權限、接口權限等功能,方便不同的用戶對系統管理,并靈活配置不同權限。
5、系統管理
系統管理可自動對缺失數據進行數據補調,不需要任何人工干預。同時支持手工補調數據,補調完成后恢復到自動補調狀態將剩余數據自動補調,確保數據成功上傳至上級平臺。
>應用價值
1、智能集抄
系統可實現電表和水表數據的準點、及時、同步、準確。
2、分類分項
系統按設備、能源類型、樓棟樓層、等依據進行分類分項能源計量,實現了能耗數據深度挖掘與大數據分析,為用戶決策提供依據。
3、建立線上物管運維平臺
監視各設施設備運行數據,實現物業智慧化平臺化運維管理。實現設備的全生命周期運維管理;實現配電無人職守,有人巡檢,線上實時監控,線下巡視檢修的自動化目標,有效提高設備安全運行水平和供電可靠性。
4、建立智慧環境管理平臺
實時監管各區域環境數據,打造安全、舒適、便捷的商業環境。打造數字化、綠色化、智慧化的服務平臺。
>設計標準
《節能監測技術通則》(GB 15316-94)
《電測量及電能計量裝置設計技術規程》DL/T 5137-2001
《戶用計量儀表數據傳輸技術條件》CJ/T188-2004
《自動化儀表工程施工及驗收規范》(GB50093-2002)
《建筑和建筑群綜合布線系統工程設計規范》(GB/T 50311-2000)